テーマ色を変える方法
Looker Studioのテーマ機能を使って、会社のブランドカラーに合わせた配色に一括変更する手順を解説します。グラフを1つずつ編集する必要がなく、効率的にレポート全体のデザインを統一できます。
オリジナルLooker Studioを作成するにあたり、それぞれの会社のカラーに変更することができます。
テーマを変更することで、1つずつのグラフを編集することなく、すべてのグラフやページに適用される配色にすることができます。
詳しいテーマに関しては以下のGoogle公式ヘルプをご確認ください。
https://docs.cloud.google.com/looker/docs/studio/themes?hl=ja
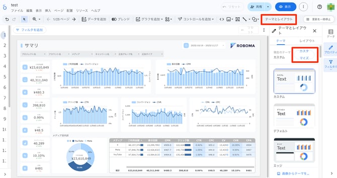
テーマとレイアウトの編集方法
メニューの「テーマとレイアウト」を選択し、「カスタマイズ」のボタンを選択してください

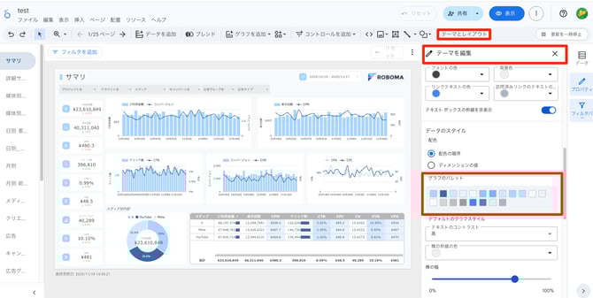
レポート全体の配色を変更する
「テーマを編集」のプロパティが表示されたら、「データのスタイル」のグラフのパレットを編集することで、レポート全体の配色を変更することができます。

メインカラーを変更する
1つ目のパレットの色を変更すると、タイトル先頭の長方形、カレンダーや指標の先頭のアイコン、棒グラフや、円グラフの1つ目の色が変更されます。

サブカラーを変更する
パレットの2つ目を変更すると、棒・折れ線グラフの折れ線や、円グラフの2つ目が変更されます。メインとこの2つ目を、貴社にあった色に変更することで、独自のLooker Studioのテーマになるため、この2色を貴社カラーにすることをおすすめしています。

その他のカラーを決める
グラフなどで使うために、10色程度を変更しておくと、良い配色になります。最大で20色のパレットを作ることができます。
配色については、ChatGPTやGemini、ClaudeなどのAIを活用して、カラーコードを提案してもらうことで、良い配色にすることができます。
(例)AIを使ったカラーパレット生成

データに色を付ける方法についてはGoogle公式ヘルプをご確認ください。
https://docs.cloud.google.com/looker/docs/studio/color-your-data?hl=ja